Skip to content

Track your token usage across every provider

toktap is a proxy that sits between your AI tools and provider APIs. It pulls token usage out of SSE streams and writes it to InfluxDB. Nothing gets buffered, nothing gets modified. Your tools don’t know it’s there.

0.1ms overhead 0 bytes buffered 2.7K LOC 4 deps
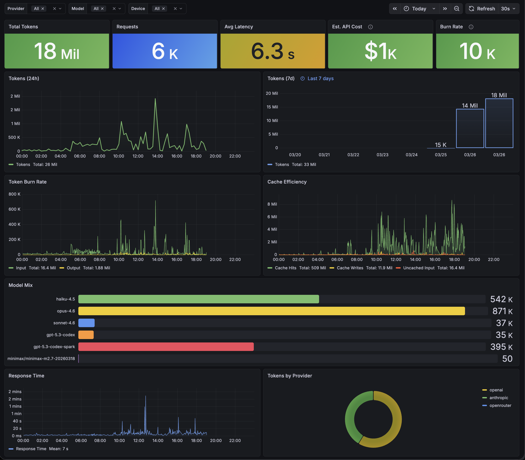
Grafana — toktap
toktap Grafana dashboard showing token usage, model mix, cache efficiency, and burn rate

The dashboard ships pre-loaded. Usage by provider, model, device, and harness. All data in InfluxDB, so you can build whatever views you want.

Why

“You have to use tokens aggressively to create something remarkable. You have to let it rip.”

Garry Tan

Provider dashboards show API usage, but not aggregated token consumption across providers, devices, or tools. They don’t show when you’re productive or how usage breaks down across your setup.

toktap gives you that visibility. Not to cut back, but to make sure every token is doing real work.

How it works

It’s a proxy. Requests go through it, responses come back through it, and it pulls token counts out of the stream on the way back.

Your Tools Claude Code, Codex toktap tap / extract / write Provider API Anthropic, OpenAI, … InfluxDB

Intercept

Point your tools at toktap instead of the provider API directly. It forwards everything upstream. Same headers, same body, same API key.

Extract

When the response streams back, toktap reads the SSE events and pulls out token usage. It doesn’t buffer the response or change anything. Your tools get the exact same bytes.

Write

Token counts, model, provider, device, harness. All written to InfluxDB async. Query it in Grafana or however you want.

Recording

Optionally capture full conversations — request bodies, response bodies, every SSE event — as daily JSONL files. Useful for building training datasets, debugging, or auditing.

docker-compose.override.yaml
services:
  toktap:
    environment:
      RECORDER_PATH: /data/recordings
    volumes:
      - ./recordings:/data/recordings

One file per day: 2026-03-29.jsonl. Each line is a complete record. Disabled by default — no overhead when off.

Providers

Every route is defined in routes.yaml. Upstream URL, provider name, a couple of optional flags. Need another one? Add a few lines and reload.

deploy/config/routes.yaml
routes:
  anthropic:
    upstream: https://api.anthropic.com
    provider: anthropic

  openai:
    upstream: https://api.openai.com
    provider: openai
    inject_stream_options: true

  openrouter:
    upstream: https://openrouter.ai
    provider: openrouter
    inject_stream_options: true

  chatgpt:
    upstream: https://chatgpt.com/backend-api/codex
    provider: openai
    chrome_transport: true

Get started

1. Start toktap

# with docker compose (includes InfluxDB + Grafana)
$ git clone https://github.com/voska/toktap && cd toktap
$ docker compose up -d

# or standalone (bring your own InfluxDB)
$ docker run -p 8080:8080 \
    -e INFLUXDB_URL=http://host:8086 \
    ghcr.io/voska/toktap

2. Point your tools at it

# Claude Code
$ export ANTHROPIC_BASE_URL=http://localhost:8080/anthropic

# Codex CLI (API key)
$ export OPENAI_BASE_URL=http://localhost:8080/openai/v1

# Codex CLI (ChatGPT OAuth) — ~/.codex/config.toml
base_url = "http://localhost:8080/chatgpt"

One env var per provider. Your API keys don’t change.

3. Open localhost:3000

Your usage is being tracked.

Anthropic and OpenAI both support custom base URLs in their SDKs. So do Claude Code, Codex CLI, and anything built on them. Set ANTHROPIC_BASE_URL or OPENAI_BASE_URL and everything routes through toktap. WebSocket connections (used by Codex CLI for the Responses API) are transparently tunneled.